MQL5 编程语言入门教学:MQL5是什么?新手撰写 MT5 EA 自动交易程序全攻略

在外汇与多资产交易中,如何提升交易执行效率与策略稳定性,是许多交易者关注的重点。 MQL5 编程语言 配合 MetaTrader 5(MT5)平台,提供了更强大的物件导向架构与多执行绪运算能力,让交易者能开发出执行速度更快、逻辑更稳定的 EA(Expert Advisor)。
本篇 MQL5 教学 专为零基础新手设计,从 MetaEditor 环境配置开始,带你深入了解 MT5 的 Tick(报价驱动)运作逻辑。我们将解析核心语法与事件函数,并结合 Titan FX 的免费 EA 资源与即时前向测试数据,助你快速建立高效、自动化的量化交易系统。
- MT5 的 Tick 驱动机制与 MQL5 在其中扮演的角色
- 使用 MetaEditor 5 开发 EA 的完整流程(.mq5 → 编译 → .ex5)
- 必备语法:4 种资料型别(int / double / string / datetime)与 4 个事件函数(OnInit / OnTick / OnTimer / OnDeinit)
- MQL5 开发常见错误(编译・下单・指标 Handle)与稳定性提升技巧
- Titan FX 70+ 免费工具(包括 EA) 与前向测试排名的实战应用方式
1. 什么是 MQL5?从 MT5 平台到自动化交易的核心概念
MQL5 是 MetaQuotes 为 MetaTrader 5(MT5)设计的现代编程语言,语法接近 C++。让交易者能将策略转化为更高效的自动交易系统。
MT5 可建立的三种常用程序类型
- EA(Expert Advisor,自动交易程序):自动买卖、设置止损止盈与资金管理,是自动交易的核心工具(本文重点)。
- 自定义指标:在图表上绘制技术指标或自定义信号,帮助判断市场状况。
- 脚本(Script):执行一次性任务(如快速平仓),用完即止。
MT5 核心运作逻辑(以 EA 为例)
MT5 以 Tick(报价跳动) 为基本单位,每当价格变动就会产生一个 Tick。
把 EA 加载到图表后:
- MT5 会持续将最新 Tick 传给 EA。
- EA 主要通过
OnTick()函数接收 Tick 并执行交易逻辑。
重点:所有进出场判断都写在 OnTick() 里,它是 EA 的核心心跳。
2. MQL5 怎么写 EA?从 MetaEditor 到图表加载
开启 MT5 的 MetaEditor 5,依循以下流程即可完成开发:
- ① 登录MT5 - 点击导航栏的「IDE」,开启MetaEditor。
- ② 点击「New」-「Expert Advisor (template)」或「Expert Advisor (generate)」,在「Expert\」后输入名称与作者信息后继续。
- ③ 根据需要选择额外的EA 交易时间处理处理函数,也可以不勾选直接进行下一步。
- ④ 在编辑区撰写代码(扩展名为 .mq5),完成后点击「Compile」进行编译,成功后会产生 .ex5 可执行文件。
- ⑤ 回到 MT5,在「Navigator」→「Expert Advisors」找到文件并拖动到图表上,完成加载。

※ 新手常遇到 EA 载入后无反应的情况,这通常是因为没有开启「允许自动交易」的功能。请务必确认 MT5 上方的「自动交易」按钮已变为绿色。点击「Tools」-「Options」-「Expert Advisors」- 勾选「Allow algorithmic trading」,按需求勾选禁用条件。

3. MQL5 语法速成:新手必懂的资料型别与事件函数
MQL5 的语法层次分明,掌握基础的资料容器与触发机制后,就能建构出逻辑严密的 EA。
常用资料型别
在 MQL5 中定义资料时,选择正确的容器能确保运算效率与安全性。
| 资料型别 | 说明 | 实际应用范例 |
|---|---|---|
| int | 储存不含小数点的整数 | 订单编号、技术指标周期设置 |
| double | 储存高精确度的小数 | 商品报价、下单手数运算 |
| string | 储存文字内容 | 交易备注、发送邮件通知的内容 |
| datetime | 储存日期与时间 | 限制 EA 只在特定时段进行交易 |
EA 核心事件函数
MQL5 的事件处理比前代更丰富,但新手应优先掌握以下核心心脏。
| 函数名称 | 执行时机 | 核心功能 |
|---|---|---|
| OnInit() | EA 载入图表时执行 | 初始化技术指标控制柄(Handle) |
| OnTick() | 每次报价跳动时执行 | 判断进出场逻辑(最核心处) |
| OnTimer() | 定时触发(如每秒一次) | 适合非价格驱动的逻辑判断 |
| OnDeinit() | EA 移除或图表关闭时 | 清理资源、释放指标占用的记忆体 |
新手优先熟记 OnInit()、OnTick() 与 OnDeinit() 三个函数即可。
4. 避坑指南:MQL5 调试与优化
在 MQL5 开发中,语法报错通常好解决,逻辑稳定才是真正的挑战。
常见开发错误速查
| 错误类型 | 常见原因 | 解决方法 |
|---|---|---|
| 编译错误 | 遗漏分号 ;、CopyBuffer 参数不匹配 | 双击 MetaEditor 下方错误讯息跳转修正 |
| 下单无反应 | 未开启自动交易、账户模式不符 | 检查 MT5 顶部按钮,建议使用 CTrade 简化指令 |
| 数据读取失败 | 指标 Handle 未初始化 | 在 OnInit 确认 Handle 有效,并执行 ArraySetAsSeries |
程序稳定性提升技巧
| 优化工具 | 核心功能 | 建议应用场景 |
|---|---|---|
| Print() / Comment() | 输出信息至日志或图表 | 追踪程序内部逻辑,确认条件是否正确触发 |
| 可视化回测 | 策略测试器开启 Visual Mode | 观看历史进出场行为,验证逻辑准确性 |
| 资源释放 | 使用 IndicatorRelease() | 在 OnDeinit 执行,防止长时间加载导致系统卡顿 |
关键提醒: 利用 MT5 多执行绪优化参数时,需警惕「过度拟合」陷阱。如果历史绩效过于完美但实盘回撤严重,通常是参数太过贴合过去数据,建议改从简单逻辑出发。
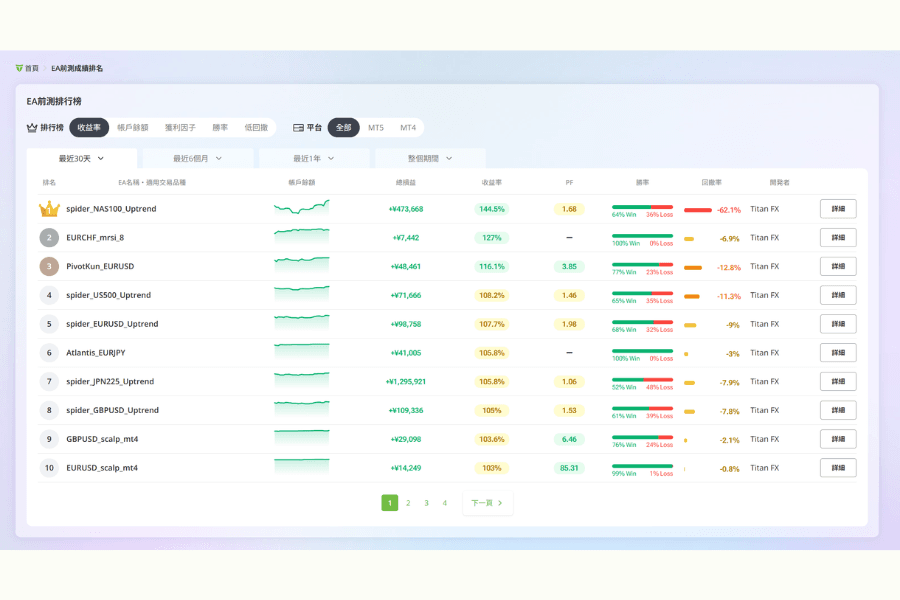
5. 免费 EA 资源推荐:利用 Titan FX 前向测试数据加速实战
如果你希望在实战中边做边学,参考经纪商提供的成熟范本是最佳途径。 Titan FX 为投资者提供了超过 70 种免费工具与资源,包括 EA、指标和市场分析,可支持 MT5 用户的多资产交易研究与自动化需求。

这些资源的价值在于透明度:
新手可以挑选排名靠前、回撤适合自己风格的 EA,下载后先在模拟账户观察。这不仅加速自动化进程,也是学习专业 EA 结构的最佳方式。
6. 常见 FAQ:关于 MQL5 与 EA 开发的疑难杂症解答
Q1:为什么我的 EA 在 Strategy Tester 中正常,但在实盘却不执行交易?
常见原因包括:经纪商伺服器时间差、点差设置不同、滑价设置过小、或账户类型(Netting/Hedging)不符。建议先在模拟账户用真实点差与延迟环境测试。
Q2:如何进行多品种(Multi-symbol)同时回测?
这是 MT5 的强项。你只需在代码中通过 iClose() 或 CopyBuffer() 指定非当前图表的品种名称(如 "EURUSD"),MT5 策略测试器会自动加载相关历史数据进行多币对同步计算,无需额外设置。
Q3:如何限制 EA 只在特定的交易时段执行?
在 OnTick() 逻辑最前方加入时间判断。使用 TimeCurrent() 获取伺服器时间,并通过结构体 MqlDateTime 提取小时或分钟,若不在设置区间(如欧美盘)则直接结束当次执行,以避开低流动性时段。
7. 总结
通过这篇 MQL5 编程语言 入门教学,你已掌握从环境设置、核心语法到 EA 调试的完整流程。 MQL5 不仅提供卓越的执行效能,更让多资产配置与复杂策略的回测变得简单高效。
自动交易的价值在于纪律与执行力。建议从简单逻辑开始实作,善用 Titan FX 的免费 EA 范本与前向测试排名进行「逆向工程」学习,并在模拟账户充分验证稳定性。随着对 OnTick 逻辑与资产管理能力的提升,你将能利用 MQL5 打造出专属的自动化获利工具,在量化交易之路稳步前行。
使用 EA 开始外汇程序交易
延伸阅读
Titan FX 的金融市场研究与分析团队。内容涵盖外汇(FX)、商品(原油、贵金属、农产品)、股价指数、美股与加密资产,为投资者制作面向实战与长期学习的投资教育内容。
主要来源(按类别)
- 官方平台资料: MetaQuotes、MetaTrader 5、MQL5 Reference 公开文档。
- EA 开发与测试资料: MQL5 Community、MetaEditor 5、Strategy Tester,以及多品种回测相关资料。
- Titan FX 相关资料: Titan FX MT5、EA 自动交易、前向测试与 EA 排名相关页面。